Viele von euch feiern den ID. – aber seien wir ehrlich: Die VW-App lässt bei den Fahrzeugdaten manchmal zu wünschen übrig.
ID.Community Member Michael (Insta: @id7_tourer) hat da was richtig Spannendes für euch:
Eine Open-Source Software, mit der du deine VW-Daten lokal sichern und visualisieren kannst.
Wer ist Michael?
Wenn du in der ID-Community unterwegs bist, kennst du ihn wahrscheinlich schon:
Michael fährt seit über einem Jahr einen ID.7 Tourer und teilt auf Insta die ungeschminkte Wahrheit über den Alltag mit dem Wagen.
Was du bei ihm bekommst:
-
ehrliche Tests von Zubehör & Produkten
-
versteckte Funktionen, die kaum jemand kennt
-
und natürlich: klare Ansagen, wenn VW mal etwas nicht ganz so rund gelöst hat
Was ist dieses „VW’sFriend“ überhaupt?
Kurz gesagt:
VW’sFriend ist wie Teslamate – nur für VW.
Die Software ist perfekt für alle ID.-, Elektro- und Hybridfahrer, die mehr aus ihren Fahrzeugdaten rausholen wollen.
Das Tool läuft lokal in deinem Netzwerk, sprich:
Deine Daten bleiben bei dir – keine Cloud, keine Dritten, kein Datenleak.
Was kann das Ding?
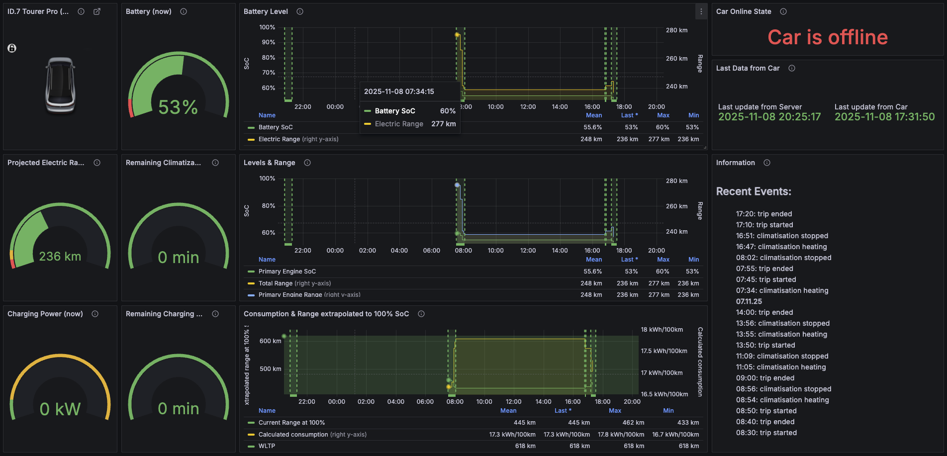
Ziemlich viel! Hier mal ein Überblick, was du alles im Griff hast:
-
Batteriestand & Reichweite in Echtzeit
-
Ladevorgänge & -statistiken (inkl. Ladegeschwindigkeit, Temperatur, Kosten etc.)
-
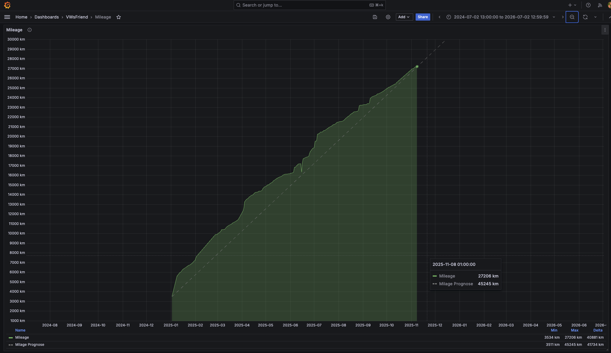
Kilometerstand & Prognosen
-
Routenplanung mit ABRP (A Better Route Planner)
-
Reiseauswertungen & Kartenansichten deiner Trips
-
Historische Fahrten & Besuchshäufigkeiten
-
Fehlermeldungen & Diagnosedaten
-
Noch mehr nerdige Statistiken für die Datenjunkies unter euch
Und ja, Apple HomeKit kann auch mitspielen. Smart Home trifft Smart Car.
Installation: Schritt für Schritt zum Daten-Nirvana
Michael hat dazu ein komplettes Tutorial gebaut – Step by Step, super easy nachzuvollziehen.
Klar, es ist Open Source, also: Perfektion darf man nicht erwarten.
Aber: Es funktioniert, und das ist am Ende das, was zählt.
Hier ist Michaels YouTube-Tutorial
Fazit
Wenn du keinen Bock hast, dass VW deine Daten irgendwohin schickt – und stattdessen lieber alles lokal im Griff hast – dann ist VW’sFriend auf jeden Fall einen Blick wert.
Michael zeigt dir, wie’s geht – und bringt nebenbei ein bisschen Transparenz in die ID.-Welt.
Props dafür! #IDcommunity














